养虾不踩坑:断网也能跑的真·本地龙虾来了

AITNT-国内领先的一站式人工智能新闻资讯网站
# 热门搜索 #
养虾不踩坑:断网也能跑的真·本地龙虾来了
6688点击    2026-03-20 10:23

养虾不踩坑:断网也能跑的真·本地龙虾来了


面壁智能为你单独造了个“养虾池”,把数据、模型、“龙虾”都留在本地。


智东西3月19日消息,近日,面壁智能推出一个端云协同、安全高效的龙虾智能硬件EdgeClaw Box,让用户在无需将隐私信息上传云端、完全掌握数据主权的前提下,也能稳定、安全地运行一只属于自己的强大“龙虾”。


养虾不踩坑:断网也能跑的真·本地龙虾来了


上周,全民掀起“养龙虾”热潮,其背后的开源智能体框架OpenClaw GitHub Star数迅速攀升至32.2万,然而如今其热度未退就遭遇了不少口碑崩盘事件,误删邮件、盗刷信用卡、D盘被清、黑客远程入侵等安全问题集中爆发。


这使得多个国家相关机构紧急下场,发出警告和安全部署指南:如3月17日国家安全部发布《“龙虾”(OpenClaw)安全养殖手册》、上周国家互联网应急中心发布关于OpenClaw安全应用的风险提示。


值得一提的是,“养龙虾”的昵称得益于OpenClaw的Logo——红色龙虾,并且因中国开发者更喜欢用“龙虾”来称呼这个智能体,所以部署OpenClaw也被称作“养龙虾”。


目前来看,“养龙虾”热潮并未熄火,其展现出的精准理解指令并自主执行任务能力让人们得到了切切实实的帮助,而这也从侧面印证AI能力越强,解决安全问题就越迫切,EdgeClaw Box就是在这样的背景下诞生。


一方面,其搭载的EdgeClaw是可以运行在用户本地设备上的开源“龙虾”,且数据与模型都不上云,另一方面,EdgeClaw Box内置面壁智能「小钢炮」MiniCPM全家桶模型以及第三方顶尖模型,还有大量Skills满足用户通用和专业需求。


如此一来,用户能安全“养龙虾”便成为现实。


01.

“养龙虾”风起

EdgeClaw要帮你严控AI自主权


事实上,想要安全养“龙虾”,其核心就是让AI在用户画好的“安全圈”里干活,始终把最终控制权握在用户手里。


目前业界有两种思路来控制AI的自主权:


其一是完全本地部署,让模型、数据、执行全程都在自己的设备上。


这种方式的优势在于智能体的数据、对话、操作都在用户自己的设备里,可以从物理层面切断外部风险,实现完全自主可控。但不足之处在于,可以承载OpenClaw的硬件成本高、模型能力受限,且需要用户有一定的技术能力去部署以及进行后期维护。


其二是在公有云厂商的专属实例、私有区部署模型,数据与其他租户物理隔离,也就是在不放弃云端能力的前提下,让用户充分控制智能体的权限、隐私、操作边界。


其好处为数据隔离更加安全灵活,对用户自己的设备、技术水平要求低,且能支持模型的持续迭代更新。不过这种方案的价格也相对较高,需长期租用,且因为底层依赖云厂商,部分智能体的规则无法自定义,可控性较低。


综合来看,这两大思路的不足之处正是OPC(一人公司)、个人用户“养龙虾”的核心痛点所在:既要保证安全,又要有一定技术储备,既想省心又想省钱,既想要高效又担心数据泄漏。


EdgeClaw Box就是为了解决这些问题,让开发者找到安全、成本、性能之间的平衡


首先是最重要的安全,EdgeClaw Box双管齐下,既支持模型在本地部署,还有额外的安全机制叠加。该系统可以根据用户的输入推荐敏感词模糊化处理等模型工作模式,例如,当你上传投资报告让AI分析时,AI在识别到里面的公司名称、创始人名字等敏感信息时,就会自动进行敏感信息模糊化再进一步分析。


其次是省钱,用户可以根据任务的难易程度选择云上还是本地的模型执行,使其经济效益最大化。此外,专业开发者也可以自己下载开源的EdgeClaw部署在自己的硬件里。


养虾不踩坑:断网也能跑的真·本地龙虾来了


至于最后的性能,就需要EdgeClaw Box的实操案例说明。


02.

通用、专业Skills双加持

让智能体操作安全与效率并重


对于“养龙虾”而言,技能越扎实、越贴近真实工作场景,其实用价值就越高。因此,面壁为其打造了通用和专业的双层Skills体系,即能满足用户高频、重复、耗时的通用需求,还能搞定用户特定专业场景的难题。


通用Skills包括会议纪要生成、内容协作、录音转写、邮件起草恢复、日程管理等,专业Skills首发投资分析、仓库管理、数据质检、业务审计等Skills,未来还会在Skills商店继续增加。


这些专用Skills的能力也是EdgeClaw Box区别于市面上其他“龙虾”产品的关键。


投资分析Skill中,有头部VC投资经理提出需求:读取”/home/clawbox-01/BP/Chicken_BP.md”,结合小鸡公司的BP数据,帮我分析公司的核心财务指标。EdgeClaw Box会率先自动解析文档并进行脱敏处理。


可以看到,在分析过程中,EdgeClaw在不同阶段分别选择了端云协同、完全本地的方式。如分析特定赛道情况、团队背景调研等任务时,该系统会选择端云协同,并针对信息是否敏感进行自动分层;对于设计项目核心数据、查阅机构历史数据等阶段,其会在本地进行检索分析,不上云。


这使得OPC或者个人开发者在执行任务时,EdgeClaw Box能按需调度资源,并对敏感信息进行分级,兼顾安全与效率。


养虾不踩坑:断网也能跑的真·本地龙虾来了


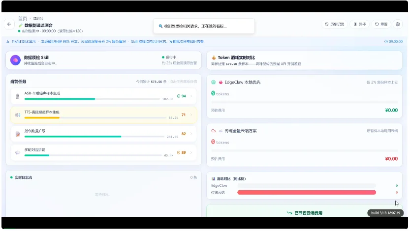
数据质检Skill中,某大模型语音数据平台主管需要每天监控多个数据任务并行运行,还要每周给算法团队、数据团队输出质量结论和隔离建议。智能体会实时监测4条任务线,并能通过本地筛选即使提醒异常情况,这里主要针对的是重复样本、字段缺失等高频标准化质检系统,这些检测在本地就可以完成。


如果遇到更为复杂的问题时,如智能体检测到TTS客服播报批次出现连续读音问题,在用户点击“深度分析”后,其会对这部分问题进行综合分析并联动其他问题判断是否要暂停任务线。最后,该系统还会自动汇总当天异常、风险任务等生成简报。


这一过程中,智能体不仅可以在本地完成高频、标准化的质检环节,还能在遇到复杂问题时跨任务、跨维度综合判断给出专业建议,兼顾成本与效率。


养虾不踩坑:断网也能跑的真·本地龙虾来了


想要做出上面这样既能端云协同,又能兼顾通用与专业场景的智能体并不容易,除了上文提到的通用、专业Skills加持,还得益于EdgeClaw Box背后的几大杀手锏。


首先是背后的模型性能足够强。基于EdgeClaw Box,开发者既能使用顶尖端侧模型面壁智能「小钢炮」MiniCPM系列全家桶,还可以无缝切换Kimi、MiniMax、Claude、GPT、Qwen、GLM等主流第三方模型。


这使得智能体离线状态下可以完全在本地运行,既省钱又省电,遇到复杂任务就可调用云端大模型完成。值得一提的是,用户数据全程不经过任何第三方服务器,能实现真正意义上的物理隔离。


其次就是不限定硬件,可以多设备部署。面壁已经在面壁智能自研的松果派以及英伟达DGX Spark、苹果Mac Mini等主流硬件上都做了软件预装适配,可广泛兼容。这些设备搭载EdgeClaw后可以升级为私有化AI工作站。


基于此,EdgeClaw Box就能将AI的自主权、成本、算力、数据安全边界都交给用户自己。


03.

端侧小模型优势加持

让安全养龙虾人人可玩


OpenClaw的走红,可以将其定义为智能体从能聊天走向会执行的关键里程碑,但随之而来的权限失控、数据泄露、恶意插件等风险,也为整个行业敲响了安全警钟。


这一背景下诞生的EdgeClaw Box,更像是站在OpenClaw的技术基石之上,褪去极客玩具属性,进化为真正面向真实场景、安全可控、高效实用的新“龙虾”方案


事实上,EdgeClaw继承了OpenClaw的核心能力,包括入口层支持微信、飞书、Telegram等即时通信工具接入能力,调度层不绑定特定大模型,执行层支持浏览器操作、文件读写、API调用等,以及Skills扩展生态。


在这之上,面壁围绕着安全为其添砖加瓦,核心创新在于面壁自研的隐私路由中间件。


研究人员在OpenClaw执行流程中植入Hook,EdgeClaw能自动将每一条用户消息、工具调用参数和Agent输出按敏感程度分为S1-默认模式、S2-脱敏模式、S3-安全模式三个等级,S1和脱敏后的S2可以上传到云端大模型,S3则完全留在本地、由预装的MiniCPM模型离线处理。


与此同时,EdgeClaw还搭载“双轨记忆”机制,云端模型只能看到脱敏后的对话历史,只有本地模型能访问包含完整信息的记忆内容,杜绝隐私数据通过上下文窗口泄露给第三方云服务的风险。


而这一切的关键,在于端侧模型性能足够强大,可高效完成更多任务,真正为用户降本增效。


目前,根据官方信息,面壁智能是中国除阿里外唯一开源了10B以下小模型全家桶(文本、视觉/多模态、语音、全模态)的AGI厂商,其开源的端侧模型基于架构创新,在高效推理、性能上实现了突破。今年2月,面壁开源的稀疏与线性混合注意力模型MiniCPM-SALA,让9B端侧模型能够在5090显卡上处理百万长文本。


养虾不踩坑:断网也能跑的真·本地龙虾来了

▲研究人员使用NVIDIA RTX 5090 GPU对MiniCPM-SALA(9B)和Qwen3-8B进行了基准测试


此次EdgeClaw Box的发布,不仅是面壁智能将高性能端侧模型与可执行、可落地的AI智能体深度融合的一次关键实践,更为安全可控、自主私有化的智能体走向大众化、实用化打开了重要入口,未来有望催生出更多全新的创新应用场景。


04.

结语:安全养虾新范式:

EdgeClaw让AI不止安全还更强大


这一波养龙虾热潮下各类安全事故集中爆发,让人们清醒意识到,AI智能体越能干,风险就越直接。


EdgeClaw的推出,在行业层面真正补齐了AI智能体从尝鲜玩具走向生产力工具的关键安全短板,为个人、企业及行业场景提供了安全、可用、可扩展的端侧智能体落地路径。


文章来自于“智东西”,作者 “程茜”。

AITNT-国内领先的一站式人工智能新闻资讯网站
AITNT资源拓展
根据文章内容,系统为您匹配了更有价值的资源信息。内容由AI生成,仅供参考
1
AI代理

【开源免费】Browser-use 是一个用户AI代理直接可以控制浏览器的工具。它能够让AI 自动执行浏览器中的各种任务,如比较价格、添加购物车、回复各种社交媒体等。

项目地址:https://github.com/browser-use/browser-use


2
智能体

【开源免费】AutoGPT是一个允许用户创建和运行智能体的(AI Agents)项目。用户创建的智能体能够自动执行各种任务,从而让AI有步骤的去解决实际问题。

项目地址:https://github.com/Significant-Gravitas/AutoGPT


【开源免费】MetaGPT是一个“软件开发公司”的智能体项目,只需要输入一句话的老板需求,MetaGPT即可输出用户故事 / 竞品分析 / 需求 / 数据结构 / APIs / 文件等软件开发的相关内容。MetaGPT内置了各种AI角色,包括产品经理 / 架构师 / 项目经理 / 工程师,MetaGPT提供了一个精心调配的软件公司研发全过程的SOP。

项目地址:https://github.com/geekan/MetaGPT/blob/main/docs/README_CN.md

3
无人直播

【开源免费】VideoChat是一个开源数字人实时对话,该项目支持支持语音输入和实时对话,数字人形象可自定义等功能,首次对话延迟低至3s。

项目地址:https://github.com/Henry-23/VideoChat

在线体验:https://www.modelscope.cn/studios/AI-ModelScope/video_chat


【开源免费】Streamer-Sales 销冠是一个AI直播卖货大模型。该模型具备AI生成直播文案,生成数字人形象进行直播,并通过RAG技术对现有数据进行寻找后实时回答用户问题等AI直播卖货的所有功能。

项目地址:https://github.com/PeterH0323/Streamer-Sales