和Anthropic CEO一起发过Nature,他用Claude Code复活三年烂尾代码

AITNT-国内领先的一站式人工智能新闻资讯网站
# 热门搜索 #
和Anthropic CEO一起发过Nature,他用Claude Code复活三年烂尾代码
6891点击    2026-04-29 14:42

在华盛顿大学基因组科学系,干了快二十年的首席开发者Brendan MacLean,正盯着屏幕上那段代码,眉头越锁越紧。


这段代码属于Skyline的一个功能模块,文件视图面板,搁置了整整一年。


写它的开发者毕业离开了实验室,留下一个半成品。放在以前,这种烂尾工程只有一个结局,永远躺在仓库里,没人敢碰,没人想碰。


但这次不一样。


两周后,这个面板开发完成,所有最终代码提交里都多了一个共同作者的名字,Claude。


17年,70万行,人走了代码还在


Skyline是MacCoss实验室的开源软件,用来帮研究人员检测和量化血浆、组织中的蛋白质,对生物标志物发现、疾病研究和药物开发至关重要。


70万行C#代码,每晚跑20万个自动化测试,从2008年开始一直在迭代。


这可不是什么普通的实验室。


Anthropic联合创始人Dario Amodei曾经是MacCoss Lab的成员,2012年还和Brendan合著过一篇Nature Biotechnology的论文。


那时候Skyline才开发四年,Dario还在斯坦福放射科。


和Anthropic CEO一起发过Nature,他用Claude Code复活三年烂尾代码


论文地址:https://www.nature.com/articles/nbt.2377


Brendan是这个项目的首席开发者,也是唯一的「核心纽带」。


近二十年来,本科生来了又走,研究生毕业了,博士后跳槽了,实习生暑假结束就再也不会回来。


每一拨人走的时候,代码留下了,理解代码的人没了。到2024年,代码库里有些区域,字面意义上没人敢碰。


Brendan花了几十年时间做同一件事,带新人。


手把手教他们熟悉这套庞大的代码库,搞懂组件之间的关系,搞懂17年沉淀下来的规范。这套方法论他烂熟于心。


但他从来没想过,有一天会把同样的方法论用在一个AI身上。


和Anthropic CEO一起发过Nature,他用Claude Code复活三年烂尾代码


灵光一闪,把AI当实习生来「带」


Brendan一开始试的是浏览器里的Claude.ai。


体验可以用四个字概括,非常痛苦。


他描述一个问题,得到回复,然后把整个C#文件复制回项目里。只能处理那种不需要参考项目其他代码就能描述清楚的孤立问题,稍微涉及渐进式修改,就完全不行了。


每次对话都像从零开始。Claude不知道Skyline是什么,不知道组件之间怎么关联,不知道17年积累下来的规范。


等一下,这个痛点他太熟了。每次带新人进实验室,不就是这样吗?


新人不知道项目全貌,不知道代码之间的关系,不知道那些只有老人才懂的潜规则。


区别只是,新人会慢慢学会,而Claude每次对话结束就全忘了。


所以他做了一个决定,像带实习生一样带Claude Code。


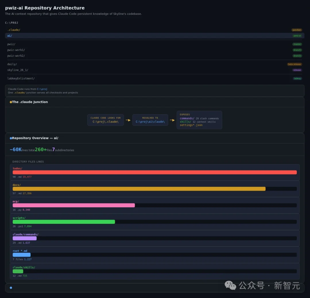
具体来说,他建了一个独立的代码仓库叫pwiz-ai,专门存放给AI看的上下文,和主代码库完全分开。根目录下的CLAUDE.md是「地形图」,告诉Claude项目的结构、编译方式、测试流程。


和Anthropic CEO一起发过Nature,他用Claude Code复活三年烂尾代码


项目地址:https://github.com/ProteoWizard/pwiz-ai


但地形图只解决「知道在哪」的问题,不解决「知道怎么干活」的问题。


真正的专业知识存放在skills里。比如他写了一个debugging skill,专门把Claude从「盲猜试错」模式里拽出来。


这个skill的描述里写得非常硬核,「在排查bug、失败或意外行为时始终加载」,逼Claude在动手之前先做根因分析。


再加上MCP集成,让Claude能读取真实的测试数据、异常报告和用户工单。


三层上下文叠满,效果立竿见影。


和Anthropic CEO一起发过Nature,他用Claude Code复活三年烂尾代码


建好上下文之后,教Claude调试代码库的沟通成本断崖式下降。


因为它已经知道代码是干什么的了。交互的起点是理解,不再是空白。


没人敢碰的代码,两周收工


上下文建好之后,Brendan开始用它清理积压多年的技术债。


这事要从三年前说起。


当时负责维护Skyline每晚测试管理模块的开发者离开了。这个模块是用Java写的,技术栈和Skyline主体的C#完全不同。


放在以前,这种半途而废的烂尾工程只会被丢进垃圾桶。学术实验室里,人员流动是常态。任何进行中的半成品,基本就等于永远的半成品。


Brendan的处理方式也不例外,人走之后,他就不再为这个模块添加任何新功能。一停就是三年。


和Anthropic CEO一起发过Nature,他用Claude Code复活三年烂尾代码


直到最近,他让一位LabKey开发者用Claude Code写了一份配置文档。


然后,自己花了不到一天,就把惦记了好几年的功能给加上了,顺手还用CSS更新了页面布局。


更狠的在后面。


Skyline有2000多张教程截图,以前全靠手动维护。现在全部实现自动化,近乎100%可复现。


Claude还写了一个C# MCP服务器,让自己能「看到」截图之间的差异。


每天早上Brendan坐下来开始工作之前,Claude自动生成的日报已经躺在收件箱里了,汇总夜间测试失败、异常和未解决的工单。


和Anthropic CEO一起发过Nature,他用Claude Code复活三年烂尾代码


实验室里原本对AI编程工具最不感冒的开发者,现在用Claude Code构建并发布了一个全新的数据可视化面板。


和Anthropic CEO一起发过Nature,他用Claude Code复活三年烂尾代码


这个变化,不只发生在MacCoss实验室。


同一周,OpenAI亮出了另一个答案


就在Anthropic发布这篇博客的前一天,OpenAI也放出了一个开源项目——Symphony。


目前,它已经在GitHub上已经拿下了超过1.8万颗Star。


和Anthropic CEO一起发过Nature,他用Claude Code复活三年烂尾代码


和Anthropic CEO一起发过Nature,他用Claude Code复活三年烂尾代码


项目地址:https://github.com/openai/symphony


起因是,工程师有时需要同时开3到5个Codex会话,但上下文的切换会把人直接「逼疯」。


Symphony的思路简单粗暴,把Linear项目看板变成AI编程的控制中心。


每一个Open状态的Issue自动分配一个Agent,Agent在独立工作区里持续运行,崩了自动重启,新任务来了自动接手。


人类只需要做一件事,Review结果。


和Anthropic CEO一起发过Nature,他用Claude Code复活三年烂尾代码


根据OpenAI的统计,部分团队在上线Symphony的头三周,成功merge的PR数量暴涨了500%。


但产出量暴涨只是表面,真正的变化是团队对「工作」的认知被彻底颠覆了。


当工程师不用再盯着Codex会话的时候,每一次代码变更的「感知成本」直线下降。


想试一个重构方案?提个Ticket就行,跑出来不满意直接扔掉,成本几乎为零。


甚至产品经理和设计师也能在Symphony里提Feature Request,不需要Git Clone仓库,不需要开Codex会话。


用人话描述需求,过一会就能收到一份带演示视频的Review包。


和Anthropic CEO一起发过Nature,他用Claude Code复活三年烂尾代码


更有意思的是Symphony的诞生方式。


它的核心其实就是一份SPEC.md,一个用Markdown写的规范文档。OpenAI让Codex用TypeScript、Go、Rust、Java、Python、Elixir六种语言全都实现了一遍,借此打磨规范里的模糊地带。


最终他们甚至用Symphony编排Codex,重写了Symphony本身。


当然,OpenAI自己也承认,不是所有任务都吃这一套。


需求极其模糊、严重依赖直觉和专业判断的活儿,还得工程师打开交互式Codex会话亲自下场。


「带徒弟」和「开工厂」


虽然路线不同,但Anthropic和OpenAI在回答同一个问题,怎么让AI在真实的工程流程里干活。


Anthropic的答案是「深度」。一个资深开发者花时间构建上下文层,像带实习生一样教会AI理解一个特定的代码库。CLAUDE.md、skills、MCP,每一层都是在加深AI对项目的理解。核心信念是,上下文的质量决定一切。


OpenAI的答案是「规模」。搞一个编排层,每个任务自动派Agent,Agent永不停歇,崩了就重启。工程师从「写代码的人」变成「管看板的人」。核心信念是,编排的效率决定一切。


一个是师傅带徒弟,一个是开自动化工厂。


有意思的是,两条路线在一个关键点上殊途同归。


Brendan写了CLAUDE.md和skills来固化项目知识,OpenAI写了WORKFLOW.md来固化开发流程。


两边都发现,以前靠口口相传和肌肉记忆的东西,现在必须白纸黑字写成文档,AI才能接得住。


「上下文工程」也好,「Harness工程」也好,说到底是同一件事,把人类的隐性知识变成机器可读的显性资产。


两条路线都管用,适用场景也不一样。


面对一个70万行的老代码库,你需要Brendan那种深度上下文工程。面对一个团队级别的新项目,Symphony那种大规模并行调度更合适。


但有一件事,两家公司是完全一致的。


AI编程的瓶颈,已经不是模型写不写得出好代码。瓶颈是人类有没有学会「管理」AI。


正如Brendan所言,「你不会把70万行代码库甩给一个新员工,然后指望他第一天就出活。」


对AI也一样。


参考资料:

https://claude.com/blog/onboarding-claude-code-like-a-new-developer-lessons-from-17-years-of-development

https://openai.com/index/open-source-codex-orchestration-symphony/


文章来自于微信公众号 "新智元",作者 "新智元"

关键词: AI新闻 , Claude Code , Skyline , MacCoss
AITNT-国内领先的一站式人工智能新闻资讯网站
AITNT资源拓展
根据文章内容,系统为您匹配了更有价值的资源信息。内容由AI生成,仅供参考
1
AI数据分析

【开源免费】DeepBI是一款AI原生的数据分析平台。DeepBI充分利用大语言模型的能力来探索、查询、可视化和共享来自任何数据源的数据。用户可以使用DeepBI洞察数据并做出数据驱动的决策。

项目地址:https://github.com/DeepInsight-AI/DeepBI?tab=readme-ov-file

本地安装:https://www.deepbi.com/

【开源免费airda(Air Data Agent)是面向数据分析的AI智能体,能够理解数据开发和数据分析需求、根据用户需要让数据可视化。

项目地址:https://github.com/hitsz-ids/airda

2
智能体

【开源免费】AutoGPT是一个允许用户创建和运行智能体的(AI Agents)项目。用户创建的智能体能够自动执行各种任务,从而让AI有步骤的去解决实际问题。

项目地址:https://github.com/Significant-Gravitas/AutoGPT


【开源免费】MetaGPT是一个“软件开发公司”的智能体项目,只需要输入一句话的老板需求,MetaGPT即可输出用户故事 / 竞品分析 / 需求 / 数据结构 / APIs / 文件等软件开发的相关内容。MetaGPT内置了各种AI角色,包括产品经理 / 架构师 / 项目经理 / 工程师,MetaGPT提供了一个精心调配的软件公司研发全过程的SOP。

项目地址:https://github.com/geekan/MetaGPT/blob/main/docs/README_CN.md